I en mobil først verden er applikasjonsytelse og kundetilfredshet ditt konkurransefortrinn
6 min read
Vi har latt oss inspirere av boken The Phoenix Project. Gjennom historier er det lettere å forstå! Her er historien hvordan Cisco hjalp Mote AS å lykkes med sitt Digitaliseringsprosjekt ved å koble Dev og Ops litt nærmere hverandre.
Mote AS er en klesbutikk som alltid har vært opptatt av å levere kvalitetsklær til en rimelig pris, og har vært en favoritt blant norske barn og voksne i mer enn 50 år. De selger klær fra både lokale og internasjonale produsenter, og hadde i 2015 over 100 butikker i hele Norge.
De siste fem årene har vært utfordrende. Administrerende direktør, Karl Olsen, er under ekstremt press fra styret, som mener de er nødt til å redusere de operasjonelle kostnadene og øke omsetning ved hjelp av en ny og moderne nettbutikk. Prosjektet begynte for to år siden, og nå er det bare én hindring igjen: IT-avdelingen mener det er mange ytelsesproblemer som må løses før utrullings-prosessen for nettbutikken og mobilapplikasjonen kan fullføres. IT-sjef Rolf Pedersen har blitt informert om at en feilaktig utrulling kan ha stort skadeomfang for merkevaren, og IT avdelingen er redd for at å få skylden.
I dag måtte Rolf forklare til ledergruppen hvorfor han ennå ikke har levert prosjektet som er kritisk for bedriftens økonomiske fremtid. Økonomisjefen var spesielt kritisk fordi hun mener prosjektet ikke bare er forsinket, men at det også har vært store budsjettoverskridelser. Til slutt ble de enige om at både nettbutikken og mobilapplikasjonen skal være online senest om 90 dager, med eller uten ytelsesproblemer.
I mellomtiden har utviklerne, nettverksteamet, og infrastruktur-teamet jobbet på spreng for å finne en løsning på ytelsesproblemene slik at de kan rulle ut nettbutikken så fort som mulig. Utviklerne mener de har revidert koden og alt ser bra ut. Infrastruktur-teamet mener de har konfigurert miljøet som indikert, og at problemet ligger enten i nettverket eller i selve applikasjonen. Nettverksteamet sier at de er hundre prosent sikre på at problemet ikke ligger hos dem —de har Ciscos SDN løsning, Application Centric Infrastructure (ACI), og Cisco Network Assurance Engine og kan se i sanntid om det oppstår et nettverksproblem, hvor problemet ligger i, og hvordan de kan løse det.
IT-sjefen Rolf, bekymret for at han ikke kommer til å klare å levere prosjektet i tide, bestemte seg for å ringe en gammel fotballkompis som jobber i Cisco. Rolf håpet å få noen idéer som kan hjelpe dem finne årsaken til applikasjonens ytelsesproblemer, til tross for at ingen av teamene er enige om hvem som har skylden.
Cisco Application and Infrastructure Optimisation
Etter en rask telefonsamtale, var Rolf allerede optimistisk. Vigbjørn hadde akkurat kommet tilbake fra Cisco Live i Barcelona, hvor han hadde lært om de nyeste innovasjoner rundt applikasjonsoptimalisering, og hadde flere idéer om hvordan de kunne finne ut og løse ytelsesproblemene.
Neste dag kom Vigbjørn til Mote AS og snakket om hvordan de kunne ta skritt for å bedre forstå hva som måtte håndteres for å få applikasjonen på lufta. Cisco AppDynamics, Intersight Workload Optimizer, sammen med deres eksisterende ACI fabric, kunne hjelpe IT avdelingen å finne alle problemene med applikasjonen uavhengig om problemet var i koden eller infrastrukturen.
Den dagen presenterte Vigbjørn:
AppDynamics – applikasjonsforståelse tatt til et helt nytt nivå

AppDynamics: App tiers – relasjoner og ytelsesanalyse
Et av de største problemene var at utviklerne ikke hadde noen verktøy for å visualisere ytelsen til koden før den ble levert til infrastruktur-teamet. Både nettbutikken og mobilappen var kompliserte applikasjoner, bygd med micro-services med mange forskjellige komponenter.
Her kommer Cisco AppDynamics inn. Ved å finne relasjoner mellom ulike tjenester og identifisere problemer i koden, kan utviklere optimalisere tjenester og rulle ut patcher i rekordtid.
Fra reaktiv til proaktiv infrastrukturoptimalisering – Cisco Intersight Workload Optimizer

Intersight Workload Optimizer korrelerer data fra hele infrastrukturen for å gi nøyaktige anbefalinger og unngå nedetid og sørge for at alle applikasjoner yter optimalt, både on-prem og i skyen.
Vigbjørn forklarte også hvordan Cisco Intersight Workload Optimizer kunne hjelpe de finne potensielle problemer i hele infrastrukturen, som for eksempel i VM-miljøet, i lagringsinfrastrukturen, i nettverket, i skyinfrastrukturen, i databasene, m.m.
Til slutt viste Vigbjørn en demo av det som ble annonsert i Cisco Live: hvordan AppDynamics integrasjon med Intersight Workload Optimizer og ACI kunne hjelpe Mote AS å analysere applikasjonen fra ende til ende. Ved å korrelere data fra applikasjonen, infrastrukturen, og nettverket, var Vigbjørn sikker på at de kunne finne årsaken til at applikasjonen ikke leverte den kundeopplevelsen utviklerne forventet.
Synlighet ende til ende
Når Rolf fikk Ciscos løsninger opp å kjøre innså de fort at det var dette de trengte for å levere IT-prosjektet innen fristen. Endelig var todo-listen over hva som måtte optimaliseres på plass:
1. Det var 73 forskjellige problemer med koden på forskjellige tjenester og applikasjonslag, inkludert i de som kjørte fra AWS.
2. Det var nesten 500 infrastrukturproblemer, hvoriblant ca. 150 var kritiske problemer som hadde en direkte påvirkning på applikasjonsytelsen, både on-prem og i skyen.
3. Av disse 500 infrastrukturproblemene, var noen av de mest kritiske at SAN-lagringen ikke klarte å levere nok ytelse til applikasjonene. I tillegg visste ikke infrastruktur-teamet hvordan de skulle optimalisere infrastrukturen for å kjøre Kubernetes clusters på toppen av virtualiseringslaget deres.
Mote AS fikk hjelp av Cisco Customer Experience (CX) til å opprette en målrettet tiltaksplan for å løse disse utfordringene. AppDynamics hjalp utviklerne i å identifisere problemene på kodenivå og teamet klarte å levere nye kodeversjoner i løpet av noen få dager. Intersight Workload Optimizer ble finjustert for å sørge for at alle anbefalinger var riktige, som førte til at over to tredjedeler av alle anbefalinger automatisk ble implementert av systemet.
Det siste problemet var SAN-lagringen. Cisco anbefalte at selskapet skulle bruke muligheten til å oppdatere både gamle servere og lagring, for å sikre at applikasjonene skulle yte optimalt i lang tid fremover. Rolf fikk høre om hvordan Cisco HyperFlex Application Platform kunne hjelpe Mote AS i å øke ytelsen til nettbutikken og mobilapplikasjonen, og til å redusere både operasjonelle kostnader, og lisensieringskostnader. Cisco-Vigbjørn demonstrerte hvordan de kunne installere, konfigurere, og administrere Kubernetes-clustere og hele HyperFlex sin livssyklus fra én og samme SaaS løsning: Cisco Intersight.

Du kan administrere hele livssyklus til Kubernetes på HyperFlex Data Platform fra Cisco Intersight. Du kan opprette og legge ned nye Kubernetes clustere, kontainere og relaterte tjenester fra ett og samme sted, samt administrere og optimalisere den underliggende infrastrukturen.
Rolf var ikke bare overbevist, men også utrolig spent på alle besparelsene den nye løsningen kunne gi ham. Å administrere Kubernetes clustere var oppfattet som tids- og ressurskrevende av hans team, men her så de for første gang en mulighet til å kunne spare tid og penger, og til å gi utviklerne den samme opplevelsen i lokalt data-center som i skyen.
Finansiering
Prosjektet var allerede langt over budsjett før Cisco ble involvert, og når Rolf gikk tilbake til økonomisjefen var reaksjonen var som forventet: “Vi har ikke flere midler. Du må levere prosjektet før vi kan gjøre noen videre investering.” Rolf forventet dette, og hadde tenkt på alternativer allerede, og sikret derfor et møte mellom Cisco sin Account Manager og en skeptisk økonomisjef.
Hilde, Ciscos Account Manager for Mote AS, presenterte følgende til økonomisjefen:
1. Hilde og Rolf forklarte hvor kritisk investeringen var for at utrullingen av både nettbutikken og mobilapplikasjonen skulle lykkes. Hilde viste frem faktiske tall på hvordan en dårlig applikasjonsopplevelse kunne påvirke merkevaren deres.
2. Hilde fortalte også om hvordan Cisco Enterprise Agreement kunne hjelpe de å spare penger ved å sikre at de alltid har de lisensene de trenger for å kunne drifte datasenteret. Dette var spesielt viktig i løpet av en vekstperiode, så bedriften slapp å tenke på uventede lisensieringskostnader.
3. Basert på lavere driftskostnader og lisensieringskostnader, i tillegg til lavere forventet nedetid og høyere kundetilfredshet, ble tilbakebetalingsperioden estimert til å være mellom 18 til 24 måneder.
Ved å benytte Cisco Capital, kunne Mote AS konvertere kapitalkostnader til operasjonelle kostnader, og dermed unngå store investeringer før nettbutikken var online.
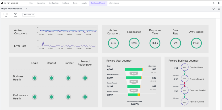
Økonomisjefen var overbevist, og lederteamet var utrolig fornøyd, både med hvor raskt IT-teamet snudde prosjektet, men også med betalingsløsningen til den nye infrastrukturen. Ikke nok med det—ved å bruke AppDynamics Business IQ, kunne de koble applikasjonsytelse og brukertilfredshet til forretningsresultater fra nettbutikken og mobilapplikasjonen.

Ved bruk av Cisco AppDynamics Business IQ, forretningsledere og IT avdelingen kan jobbe tettere med hverandre for å koble egendefinerte forretnings- og applikasjons-KPIer for å optimalisere kundetilfredshet og forretningsresultatene.
En stor suksess!
Lanseringen var en stor suksess, og styret var optimistisk om at Mote AS var endelig på riktig spor igjen. Neste på lista var å sette på plass tiltak som hjalp bedriften å øke markedsandelen på nett.
I månedene fremover jobbet Rolf med å etablere et tett samarbeid med markedsføringsavdelingen, slik at de kunne planlegge og implementere relevante kampanjer på både nettbutikken og mobilapplikasjonen, knyttet til målbare KPIer som overvåkes og rapporteres direkte fra AppDynamics Business IQ.
Infrastruktur og IT teamet hadde fått på plass en plattform som skalerte og fjernet manuelle prosesser og gav de mulighet til å jobbe proaktivt. All tid spart ble nå brukt på å utvikle nye tjenester og støtte nye forretningsinitiativer.
Kjenner du deg igjen? Ikke bare Hilde, men hele Ciscos Norges team ønsker å hjelpe din organisasjon å lykkes på den digitale reisen. Ta kontakt med oss i dag!
Redaktør: Christian Tollefsen, Merete Asak