この記事は、Cisco のグローバルクラウドインフラストラクチャーおよびソフトウェアチームのテクノロジーソリューションアーキテクトである Sean McKeown
によるブログ「Intersight Workload Optimizer: How to get smarter with AppDynamics
」(2022/4/6)の抄訳です。
Intersight Workload Optimizer 意思決定エンジンの「Under the Hood(裏側)」に潜入し、詳しくご紹介。Intersight Workload Optimizer サービスの背後にあるテクノロジーについて掘り下げる全 3 回の週刊ブログシリーズの第 2 弾をお届けします。
AppDynamics と IWO の舞台裏へ
前回のブログ「ターゲットの仕組み
」で述べたように、Intersight Workload Optimizer(IWO)の中核となるのは、コストと使用率を最適化しつつ、ワークロードが必要なときに必要なリソースを利用できるようにする機能です。これを、アプリケーションリソース管理(ARM)と呼んでいます。ただし、アプリケーションを本当にうまく機能させるためには、適切な物理リソースを適切なタイミングで利用できるだけでは十分ではありません。アプリケーションのコードやアーキテクチャが適切なものである必要もあるのです。そこで役立つのが Cisco AppDynamics です。AppDynamics には、重要なアプリケーション パフォーマンス モニタリング(APM)機能があります。ソフトウェアスタックのパフォーマンスの問題を検出して診断し、それらとビジネス成果との直接的な相関性を示す機能です。AppDynamics と Intersight Workload Optimizer は、それぞれ APM と ARM の分野で業界をリードしています。両者を直接統合すれば、ビジネスクリティカルなアプリケーションを成功に導く強力な連携が可能になります。
図 1:AppDynamics と IWO の統合効果
では、この統合機能の実際の仕組みはどうなっているのでしょうか。
AppDynamics ターゲットの追加
AppDynamics を IWO のターゲットとして追加するのは簡単です。まずはその方法を見ていきましょう。Intersight にログインした後、前回のブログで説明した一般的なプロセスに従い、[Admin] → [Targets] → [Claim a New Target] でウィザードを起動し、新しいターゲットを追加します。次の図 2 に示すとおりです。
図 2:要求されたターゲットのリスト
選択可能なターゲットのリストで [AppDynamics] を選択し、図 3 に示すように、青いスタートボタンをクリックします。
図 3:新しいターゲットの要求ウィザード
通常は、AppDynamics の SaaS コントローラーに接続するはずです。その場合、[Connect through an Intersight Assist] のスイッチをオフにします。次に、SaaS コントローラーのホスト名、同コントローラーの有効なユーザー名とパスワードを入力し、[Claim] ボタンをクリックします。図 4 に示すとおりです。数分以内に、新しいターゲットが起動して実行されます(必要な権限とパスワードの形式の詳細については、『Cisco Intersight Workload Optimizer ターゲット設定ガイド
』をご参照ください)。
図 4:Intersight Assist 要求オプションの切り替え
AppDynamics のオンプレミスインスタンスに接続する必要がある場合は、[Connect through an Intersight Assist] のスイッチをオンにしたままにします。次に、(Assist アプライアンスが複数ある場合は)要求を円滑にするため特定のアプライアンスを選択します。次の図 5 に示すとおりです。Assist アプライアンス(Assist の機能の詳細については前回のブログ
を参照)は、事前に展開され要求されている必要があります。接続するには、AppDynamics のオンプレミスインストールへのネットワークアクセスが必要です。
図 5:ターゲットのログイン情報の追加
AppDynamics ターゲットの追加ができたら、どのように機能するのか
IWO は、ターゲットから収集した情報を使用して、IT インフラストラクチャを構成するさまざまなソフトウェアおよびハードウェアコンポーネント(サーバー、ストレージなど)のすべての依存関係マップ(サプライチェーン)を自動的につなぎ合わせます。オンプレミスのコンポーネントかパブリッククラウドのコンポーネントかは問いません。IWO は、各エンティティと、それらの依存関係および相対的なリソース要件に関する情報(VM にはサーバーのメモリと CPU が必要、サーバーにはストレージアレイのストレージが必要、など)を把握しています。これを利用して、ワークロードのパフォーマンスを保証してデリバリーコストを最適化するアクションをリアルタイムで生成します。人間はデータが膨大だと処理しきれなくなるかもしれませんが、IWO は分析に利用できる情報が多ければ多いほどスマートな判断をしてくれます。
また、IWO は特に重要なデータを AppDynamics から大量に取得します。メモリ使用率、CPU 使用率、ネットワークスループット、ストレージ IOPS などのメトリックは、どれも IWO の意思決定エンジンとそのアクションに不可欠です。ただ、メトリックは、実際のアプリケーション パフォーマンス データそのものではなくあくまで代替的な指標であることがほとんどです。多くの場合、こうしたメトリックはアプリケーションのパフォーマンスに関与していますが、CPU/メモリ/ネットワークなどの使用率は低いのにアプリケーションのパフォーマンスが低いケースもあり得ますし、その逆もあり得ます。
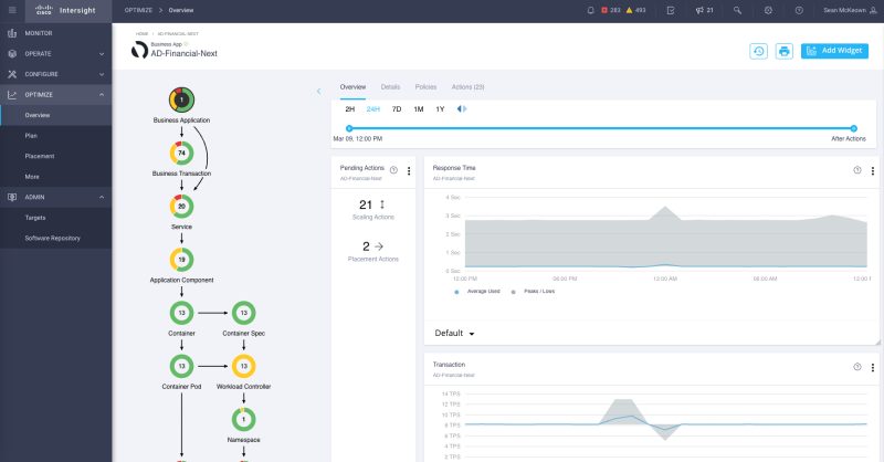
サーバーファーム全体で安定した CPU 使用率を維持できているかどうかで IT 運用チームの最終的な評価が決まるわけではありません。IT 運用チームの成否は、サポートするアプリケーションのパフォーマンスと、ビジネス成果への貢献度にかかっています。ここで、AppDynamics と IWO の統合機能が真価を発揮します。AppD をターゲットとすることで、論理的なビジネスアプリケーションとそれらの基礎となるトランザクションに対する IWO の理解が刷新されます。これにより、サプライチェーンの「つなぎ合わせ」が即座かつ自動的に強化されます。次の図 6 に示すとおりです。
図 6:サプライチェーンのビジネスアプリケーションに対する可視性の向上
サプライチェーンには、既知のビジネスアプリケーション、それらの基礎となるトランザクション、基礎となるインフラストラクチャへの相対的な依存関係、保留中のアクションの数と重大度を反映した全体的な正常性ステータスが表示されるようになりました。特定のビジネスアプリケーションをクリックすると、サプライチェーンの範囲を絞り込み、指定したアプリケーションの依存関係、アクション、ビジネスメトリックのみを表示できます(以下を参照)。
図 7:サプライチェーンの範囲を単一のビジネスアプリケーションに絞り込んだ状態
AppDynamics を使用すると、ビジネスが重視するメトリック(ビジネストランザクションのスループット、トランザクションの応答時間、アプリケーション全体の正常性など)に直接関連付けられているアプリケーション パフォーマンス データを把握できるようになり、IWO の意思決定機能が強化されます。IWO は、仮想マシンのブラックボックスの中身を理解して、その中で実行されているアプリケーション コンポーネントと、個々のリソースのニーズを理解できます。
図 8:AppDynamics 統合により VM ブラックボックスの中を可視化
図 9 に示した例では、IWO が JVM 内のヒープの使用率が低い状況を検出し、そのままでは無駄になるメモリリソースを回収するためのダウンサイズアクション(494MBから366MBへ削減) を推奨しています。
図 9:アプリケーション認識型のアクション
さらなる強化
AppDynamics の APM と IWO の ARM は、それぞれが業界をリードする機能ですが、AppDynamics と IWO を簡単な方法で直接統合すれば、強力な連携が可能になります。数回クリックして機能を統合するだけで、お客様は他に類のないメリットを得られるのです。IWO の意思決定はよりスマートになり、サプライチェーンにソフトウェアからハードウェアまでのアプリケーションの状況全体を反映できるようになります。また、アプリケーションの配信コストを最小限に抑えつつ、ワークロードでは最高のパフォーマンスを発揮できます。さらに進んで、データセンターからパブリッククラウド、エンドユーザーまでを網羅する WAN のスタック全体とエンドツーエンドのネットワークに対する可視性も欲しいところです。もちろん、これも可能です。
シスコのフルスタック オブザーバビリティ(FSO)ソリューションには、AppD と IWO だけでなく Cisco ThousandEyes も組み込まれています。比類のない実際のビジネスコンテキストを活用し、アプリケーション環境にエンドツーエンドの可視性、インサイト、アクションを提供します。さまざまな FSO ユースケースのデモを今すぐご覧ください。詳しくは、シスコの営業担当者にお問い合わせください。フルスタック オブザーバビリティの実際の動作を確認するには、次のライブデモウェビナーにご登録ください。
注:本ブログの一部は『Cisco Intersight ハンドブック』から抜粋されたものです。ハンドブックは頻繁に更新されています。最新版には、ヘルプセンター
からアクセスできます。
関連資料
- 「Under the Hood」ブログシリーズ:Intersight Workload Optimizer:ターゲットの仕組み – ブログ 1

- 「Under the Hood」ブログシリーズ:Intersight Workload Optimizer:パブリッククラウドを制御する方法 – ブログ 3

- シスコのフルスタック オブザーバビリティ(FSCO)のデモを見る
- 今後の FSO のライブデモに登録する
- Cisco Intersight Workload Optimizer ターゲット設定ガイド

- Cisco Intersight:インテリジェントなクラウドオペレーションのためのハンドブック

- Cisco ThousandEyes
この記事は、Cisco のグローバルクラウドインフラストラクチャーおよびソフトウェアチームのテクノロジーソリューションアーキテクトである 







