この記事は SAP Advent Calendar 2022 の 12 月 5 日分の記事として執筆しています。
目次
- 概要
- ユースケース
- AppDynamics for SAP が提供する機能
- 導入
- メトリックの表示
- 関連資料
概要
AppDynamics for SAP は、SAP システムの可用性とパフォーマンスを把握する機能を備えています。すべての SAP アプリケーションが適切に機能し、その結果としてビジネスが正常に運営されていることを確認するのに役立ちます。
この製品の主な機能は、トランザクション追跡とトランザクション相関です。AppDynamics for SAP はトランザクションの実行速度を常時モニタリングして、実行速度の低下を検知した時に速度の遅いコンポーネントを特定します。合わせて、問題の診断に必要な情報を詳細な ABAP コードのレベルまで提供します。
また、システム全体の健康状態を観察できるダッシュボードやビューも提供されます。これには、アプリケーション コンポーネントの全体像を示すフローマップが含まれています。SAP システムそのものを所掌している専門家向けのダッシュボードも用意されています。
このパフォーマンス モニタリング ツールでは、モニタリングしているシステムに過度の負荷をかけないように、キャプチャを自動的に制限してオーバーヘッドを低く抑えています。問題が見つかった場合はスナップショットをキャプチャして、パフォーマンスが低下した時の情報を詳しく分析できるようにします。SAP でサポートされているすべての環境のリストについては、こちらをクリックしてください。
ユースケース
- ABAP のモニタリングおよびそれに関連するデータベースクエリのモニタリングを使ってパフォーマンス低下の原因を特定する
- トランザクションのスナップショットのキャプチャを利用して、パフォーマンスが低下した際のアプリケーションエラーやシステムエラーの分析を行う
- SAP ECC や SAP 以外の ERP から S/4HANA への移行する前後でのビジネスプロセスのパフォーマンスの変化をモニタリング
- SAP システムをオンプレミスから AWS、Azure 等のクラウドに低リスクで導入し、移行をより効果的に計画し、移行後の結果を測定する
AppDynamics for SAP が提供する機能
AppDynamics for SAP が提供する機能をご紹介します。
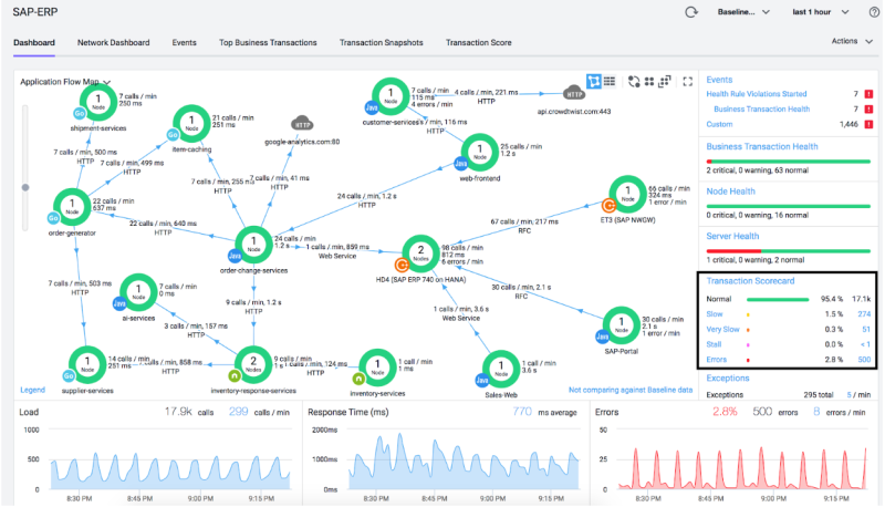
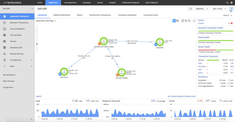
フローマップ
SAP ERP システム (Netweaver ABAP アプリケーションサーバー、CRM、DB サーバー、SAP PI/PO)だけでなく、非 SAP システムも含めてフローマップとして全てのコンポーネントの依存関係を描画したり、全体の健康状態をトランザクションスコアカードとして一目で確認することが可能です。

動的ベースラインとトランザクション・スコア

日々のパフォーマンスからパフォーマンスの正常値を学習し、動的ベースラインを計算します。ベースラインからの乖離をパフォーマンスの異常として検出し、通常から非常に遅いという尺度でトランザクションスコアを評価します。AppDynamics はトランザクションスコアに応じてアラートが発行します。
SAP コンポーネントやデータベース(リレーショナル DB または HANA DB)の正常性を表示するダッシュボード
例えば、現時点で HANA DB のダッシュボードは標準で 8 種類用意されています。一部を下記に示します。
HANA dashboard – Memory
HANA dashboard – CPU Disk Network
HANA dashboard – SQL Statements
HANA dashboard – Transactions
SAP ダイアログトランザクションのパフォーマンスデータ収集
事前に指定した T-code や FI-GL などのアプリケーションコンポーネントのモニタリングを行います。SAP システム上のビジネストランザクション分析 (トランザクション STAD)から毎分の性能データを抽出します。データはアプリケーションコンポーネントレベル、またはサブコンポーネントレベルで集約されます。

ビジネストランザクションスナップショット
ダイアログステップの応答時間がベースラインを超過した場合、ビジネストランザクションスナップショットを取得します。スナップショットの中には、実行された T-code、プログラム、DB 時間、ABAP 時間、待ち時間の情報が含まれます。

事前に設定することで、スナップショットに最も使用される DB テーブルの統計情報を含めることも可能です。上記の例では、上位 5 つの DB を表示しています。

SAP バックグラウンドジョブのモニタリング
事前に指定したバックグラウンドジョブをビジネストランザクションとしてモニタリングして可視化します。

アプリケーション全体のビジネストランザクションスナップショット
SAP システムと非 SAP システムをまたいだビジネストランザクションのスナップショットを取得します。アプリケーション コンテキストをエンドツーエンドで可視化することが可能です。(ビジネストランザクションは自動検出、または手動で定義可能)

ビジネストランザクションのスナップショットの中には、それぞれの Tier で取得されたトランザクションスナップショットが含まれます。さらに、スナップショットに青いログのアイコンが付いている場合はコールグラフが利用可能です。

コールグラフ
コールグラフが取得されている場合、スナップショットからアクセス可能です。下の例では ABAP につながるコールグラフを表示しています。

RFC クロスシステムロック (CSL) のモニタリング
実行中のロック数のモニタリング、トークンの名称、関連しているシステム、アクセス時間の情報を可視化します。

SAP Cloud Connector のパフォーマンスのモニタリング
SAP Cloud Connector のパフォーマンスメトリックとして、HTTP コール数、HTTP レスポンスタイム、送受信バイト数、ping 応答時間、Cloud Connector に接続されているバックエンド数、リクエスト応答時間、サブアカウント数を表示します。

導入
SAP モニタリングは、ABAP エージェントと HTTP SDK の 2 つのコンポーネントで構成されています。インストールプロセスは、SAP システムが稼働するマシンのオペレーティングシステムの種別によって異なります。HTTP SDK のインストールにはサポート対象オペレーティングシステムが必要です。対象以外の OS を使用している場合は、HTTP SDK を別のマシン(ゲートウェイシステム)にインストールする必要があります。導入手順とアーキテクチャの概要については、『SAP エージェントモニタリングのインストール』を参照してください。
注:SAP モニタリングは AppDynamics バージョン 4.3 以降で使用できます(対応のライセンスをお持ちの場合)。
SAP JCo を使用して SAP システムと通信する Java アプリケーションに対してビジネストランザクション相関を有効にすることもできます。このパッケージでは、Java から SAP システムへの呼び出しと SAP システムから Java への呼び出しの両方がサポートされています。『SAP JCo とのビジネストランザクション相関を有効にする』を参照してください。
メトリックの表示
コントローラの [アプリケーション(Application)] セクションで [アプリケーションダッシュボード(Application Dashboard)] を開いて、SAP コンポーネントのフローマップを確認し、トランザクション スコアカードで主要なパフォーマンスメトリックをモニタリングします。

カスタムダッシュボードを作成して、プロセス、使用率、問題のあるバックグラウンドジョブなどのティアおよびノードの正常性をモニタリングします。

関連資料
SAP モニタリングに関するよくある質問への回答については、今後記事化する予定です。
- SAP モニタリングのよくある質問 – 機能と可視性
- SAP モニタリングのよくある質問 – ABAP
- SAP モニタリングのよくある質問 – C++ SDK と JCo
3M 社の SAP 事例
AppDynamics for SAP の認定について
AppDynamics for SAP : NetWeaver および S/4HANA との統合で SAP 認定を取得し、さらに進化