Premessa
“La potenza è nulla senza controllo”
Carl Lewis, da una famosa campagna pubblicitaria per pneumatici di metà anni ‘90
Chi ricorda questo spot, avrà probabilmente visto confermata questa affermazione in varie occasioni, incluse quelle situazioni in cui la tecnologia, sempre più sofisticata e performante, è anche diventata progressivamente sempre più complessa da utilizzare. Chi lavora nel campo dell’Information Technology, conosce bene la sensazione di smarrimento di fronte al numero di eventi evidenziati da migliaia di righe di log generati da una rete, un’applicazione, un servizio. La sfida sta dunque nell’estrarre da questi dati un “significato” o una “traccia”, che sia relativo a un problema o a una misura di performance.
Capire il senso
Da queste difficoltà operative nasce il modello Software Defined Networking (SDN). Esso indirizza tre esigenze: facilità di gestione per definire “quello che deve accadere”, automazione per “farlo accadere” e visibilità ragionata su “quello che sta accadendo” sulla rete, nell’applicazione o nel servizio. Al crescere delle funzioni, della quantità di elementi e di interazioni, è quindi diventato indispensabile dare un senso alle migliaia di righe di log, agli eventi apparentemente scorrelati, al perché un servizio non performa anche se tutti i suoi componenti sembrano in ordine.
Queste sono le fondamenta logiche dell’Intent-based Networking, e dell’importanza che Cisco ha sempre dato alla visibilità e in questo ambito ancor di più all’Assurance che si basa su quest’ultima: consentire quindi di “chiudere il cerchio” della SDN raccogliendo le informazioni dagli elementi HW e SW in modalità “Big Data”, elaborandoli con un pizzico di “Intelligenza Artificiale”, e restituendo il senso di quello che sta accadendo, per capire se è in linea con l’intento originario e i rendimenti attesi in fase di progettazione – ossia quello che deve accadere.
L’esperienza di Flavio
Durante la mia attività, ho la fortuna di incontrare numerosi professionisti dell’IT, che lavorano giorno dopo giorno alla costruzione e gestione di servizi, dai più semplici ai più complessi, e che si trovano ad affrontare le sfide appena accennate. Uno di questi è Flavio (persona reale, nome di fantasia), Network Engineer di una grande azienda italiana, che da anni si occupa di progetti di tecnologia, in particolare in ambito Campus e non solo. Flavio ha preferito, di comune accordo con il sottoscritto, non essere citato insieme alla sua Azienda, unicamente per semplificare le formalità burocratiche che sarebbero state altrimenti necessarie.
Flavio ha uno spiccato senso per l’innovazione e non si fa spaventare dal cambiamento e dall’evoluzione, anzi, li abbraccia con entusiasmo e, a volte non senza difficoltà, implementa soluzioni allo stato dell’arte che hanno un impatto diretto sugli utenti della sua Azienda. La sua vivace curiosità è continuamente fonte di analisi dei vantaggi, degli svantaggi e, quando serve, dà voce a una critica costruttiva su come migliorare i prodotti e le soluzioni che mette in campo.
Per la sua Azienda, Flavio ha implementato infrastrutture di rete wired e wireless Cisco e ultimamente ha iniziato ad adottare Cisco DNA Assurance e Cisco DNA Spaces.
DNA Assurance è un modulo di Cisco DNA Center che si occupa specificatamente di “Day-2 operations”, ossia di tutte quelle funzionalità di monitoraggio, allarmistica e intervento,
legate all’operatività di un’infrastruttura di rete di qualsiasi complessità e dimensione. Applicando analitica avanzata e machine learning, in locale e nel cloud, consente una gestione migliorata, l’aumento delle prestazioni, dell’affidabilità e della disponibilità dell’infrastruttura wired e wireless. I suoi punti di forza sono l’estrema visibilità che fornisce, le informazioni intuitive e direttamente utilizzabili, la semplificazione delle operazioni più comuni e notoriamente complesse.

DNA Spaces è un servizio Cloud di location analytics basata su WiFi: utilizza l’analisi della posizione per ottenere maggiori informazioni sul comportamento di persone e cose e su come interagiscono negli spazi fisici. Si integra con le architetture WiFi Cisco ed è aperto alle integrazioni con terze parti attraverso un ricco insieme di API. I suoi punti di forza sono la semplicità di adozione, la potenza e la scalabilità delle funzioni di localizzazione, analisi, reportistica e automazione delle azioni che offre, anche attraverso un dinamico marketplace di applicazioni pronte per l’adozione (p.es. le applicazioni indirizzate alla gestione delle densità di occupazione degli spazi per l’emergenza COVID-19).

L’infrastruttura Wireless dell’Azienda di Flavio è basata su Cisco AireOS, con autenticazione basata su Cisco ISE, integrato con la directory aziendale MS Active Directory. L’ultima aggiunta dell’infrastruttura Wireless sono i sensori Cisco 1800S, per il rilevamento della qualità della connessione WiFi.
Con questi strumenti, Flavio assicura la qualità e la continuità dei servizi di rete, ma non solo: facendo leva sulla localizzazione WiFi, con Cisco DNA Spaces può verificare la densità di presenza, impostare allarmi e azioni, integrarsi con altre applicazioni – il tutto anche e soprattutto per gestire la “rinnovata” operatività delle sedi in questo periodo di incertezza.
Ma facciamo parlare direttamente l’interessato.
L’intervista a Flavio
-Luca: Qual è il tuo ruolo nell’organizzazione?
Flavio: Sono un Network Engineer e lavoro nella struttura di Servizi TLC. Mi occupo della progettazione delle reti e dei servizi offerti mediante le Infrastrutture TLC aziendali.
-Luca: Com’è cambiato il tuo lavoro durante il lockdown e in questi mesi?
Flavio: C’è stato sicuramente un incremento nell’utilizzo degli strumenti di Collaboration. Tuttavia, molte attività hanno scontato una maggiore complessità in virtù del delle norme di distanziamento sociale e dei conseguenti permessi istituzionali e aziendali richiesti per l’operatività.
-Luca: Senti di essere più o meno connesso ai colleghi e agli altri tuoi interlocutori interni ed esterni?
Flavio: Non è tanto il grado di connessione ad essere aumentato quanto piuttosto il “tempo di connessione” in quanto la giornata lavorativa in regime di smart working si dilata enormemente: si arriva spesso all’ora di cena (a volte oltre) tra una chat, una mail, una breve call…
-Luca: Quali sono state le attività (persone, processi e strumenti tecnologici) fatte in emergenza per rendere possibile il lavoro da remoto?
Flavio: Facendo parte del gruppo Rete TLC, le persone e i processi sono interni alla struttura. Come strumenti tecnologici il primo è stata l’attivazione generalizzata dell’accesso in VPN [NdR: Virtual Private Network, tunnel cifrato in IPSEC o SSL per l’accesso remoto alle risorse aziendali], con il dispiegamento di terminatori VPN in numero molto superiore a quelli fino a quel momento disponibili. La scalabilità necessaria per fornire l’accesso a tutto il personale in tempi strettissimi (pochi giorni prima dell’ufficializzazione del lockdown) è stata possibile soprattutto grazie all’utilizzo del Cloud. Dopo la prima reazione dettata dall’emergenza, che ha consentito agli utenti di accedere all’interno del perimetro, adesso si sta pensando ad estendere lo stesso perimetro di sicurezza ai PC remoti, abilitando tutti gli strumenti di sicurezza necessari[1].
[1] Ndr: Flavio si riferisce alla logica SASE (Secure Access Service Edge), che consente agli utenti di operare al di fuori dal perimetro aziendale pur rispettandone le policy e assicurando la compliance, attraverso un opportuno insieme di processi, strumenti (p.es. agent) e servizi di sicurezza, Cloud e on-site. Rif: https://www.cisco.com/go/sase
-Luca: Quali sono i piani a lungo termine (persone, processi e strumenti tecnologici) e per il ritorno in ufficio?
Flavio: Al momento non sono ben chiari i contorni relativi al rientro in presenza. Non sappiamo se verrà mantenuta una percentuale di giorni lavorativi in smart working anche al termine dell’emergenza sanitaria o se riprenderemo le modalità ante COVID-19. Di sicuro immagino vi sarà un transitorio in cui i rientri saranno “contingentati” per evitare situazioni di affollamento negli uffici.
-Luca: Quali in particolare gli accorgimenti tecnologici per rendere più semplice questa fase?
Flavio: Se prendiamo come riferimento un Campus composto da diversi edifici con una capacità ricettiva di diverse migliaia di persone, gli accorgimenti tecnologi e organizzativi sono senz’altro molteplici. Si va dalla pianificazione della presenza e dell’alternanza del personale in sede, alla verifica del rispetto della turnistica definita e della corretta occupazione degli spazi. In quest’ottica “una rete di prossimità come il wifi può essere una tecnologia abilitante per la tracciatura della presenza e localizzazione basate sulle informazioni raccolte dall’infrastruttura wireless. funzionalità come la verifica in tempo reale del numero di dispositivi e persone connessi in uno specifico edificio/piano/area oppure la possibilità di ricevere notifiche contestuali in funzione del superamento di determinate soglie di densità o occupazione impostate, semplificano sicuramente la gestione ed il monitoraggio delle norme di distanziamento sociale[2].
[2] Ndr: Flavio si riferisce alle applicazioni integrabili con DNA Spaces, che possono eseguire azioni specifiche in base a eventi, soglie o misure impostate in termini di occupazione percentuale o assoluta, e che si prestano a numerose altre integrazioni e applicazioni. Rif: https://dnaspaces.cisco.com/
-Luca: Quali sono le infrastrutture e i servizi infrastrutturali più critici in sede e per quali utenti?
Flavio: Per l’utenza in presenza diventa fondamentale garantire la disponibilità della connettività LAN (cablata e wireless) tramite tutti i dispositivi a disposizione dell’utente correttamente profilati: è cruciale quindi il tema delle piattaforme di autenticazione.
-Luca: Quale architettura (LAN, WIFI, Autenticazione, Tracciamento e Sicurezza) in campo ora?
Flavio: Lato LAN siamo ancora su un approccio tradizionale, lato Wireless abbiamo cominciato di recente ad utilizzare strumenti, oltre che reattivi, anche proattivi e predittivi per la gestione della rete e il monitoraggio dei livelli di servizio (DNA Center, Sensori WiFi).
-Luca: Qual è il ruolo di DNA Assurance (DNA Cluster, WIFI, Sonde 1800S) in questo scenario?
Flavio: È uno strumento utile per far evolvere il processo di gestione dell’infrastruttura. Esso infatti integra: algoritmi di machine learning e i punteggi di salute per l’analisi dei problemi di rete, strumenti per il testing, la misura delle performance basati su sensori software, per garantire una migliore esperienza utente.
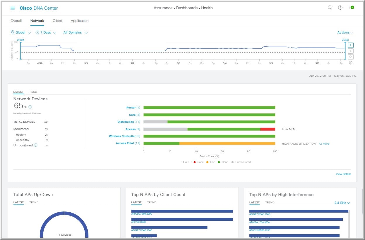
Avendo installato su un campus oltre un migliaio di Access Point su un’area molto estesa in termini di metri quadrati, controllare solo report CSV con allarmi non real-time è del tutto insufficiente (p.es. qualità del segnale rilevata ogni 6 ore). Oggi invece c’è immediatezza rispetto alla reale salute di tutti gli Access Point, anche perché DNA “spiega” perché ha assegnato quel voto[3] (p.es. differenziando CPU, qualità canale radio, utenti). DNA Assurance evidenzia le criticità e ti aiuta a individuare l’ambito in cui quel network element è in sofferenza.
[3] Ndr: Flavio si riferisce alla funzione di Health Score di DNA Center, che permette di avere immediata lettura dello stato di un elemento attraverso un indice numerico sintetico (da 0 a 100), determinato pesando e valutando i diversi aspetti della funzionalità dell’oggetto stesso, senza però pregiudicare la chiarezza delle informazioni, che vengono dettagliate descrivendo le motivazioni per cui si è arrivati all’assegnazione di un certo Score. Qui sotto un esempio di “Health Dashboard” di DNA Assurance.

Rif: https://www.cisco.com/c/en/us/solutions/enterprise-networks/dna-analytics-assurance.html
-Luca: Credi che la modalità di fruizione Cloud (p.es. Cisco DNA Spaces, Cisco Umbrella) dia maggior valore alle soluzioni e perché?
Flavio: Sicuramente le attività di installazione fisiche sono più snelle nella fase di setup e consentono di adattarsi meglio in termini di scalabilità computazionale. Massima elasticità della soluzione Cloud nell’intervento per sistemare bug & funzioni. L’accesso diretto ad Internet dai sistemi potrebbe aggiungere qualche complessità – ma col connettore OVA[4] si risolve facilmente.
[4] Ndr: Flavio si riferisce alla DNA Spaces Connector, disponibile gratuitamente sotto forma di Appliance Virtuale (OVA), che consente di collegare al servizio Cloud DNA Spaces gli apparati Wireless LAN Controller locali attraverso un “proxy” interno all’Azienda, garantendo il rispetto delle policy di sicurezza.
Rif:https://www.cisco.com/c/en/us/td/docs/wireless/cisco-dna-spaces/connector/b_connector/m_ova.html
-Luca: Cosa hai apprezzato di più delle soluzioni Cisco e cosa meno?
Flavio: Ho trovato molto utili le setup Guide delle varie APP dell’ecosistema DNA Spaces, in particolare i video della sezione “How to use the app?” sono chiari ed intuitivi. Restando in ambito DNA Spaces, la sezione relativa alla gestione della Location Hierarchy a mio parere potrebbe essere migliorata e resa più flessibile in temini di navigazione dell’albero delle location (p.es. con aggiunta di scorciatoie) e nei metodi disponibili per l’arricchimento delle informazioni relative ai singoli building/piani/zone.
Luca: Grazie Flavio!
Flavio: A presto!
Conclusione
Parafrasando le parole di Flavio, che ringrazio per la consueta disponibilità, competenza e simpatia nell’aver contribuito a questo intervento: “senza una visibilità diretta, reattiva ma soprattutto intelligente e sintetica, che supporti applicazioni avanzate in modo semplice, non è possibile gestire servizi complessi e capillari con la qualità necessaria”.
Per questo “la potenza è nulla senza controllo”: è pur vero che le tecnologie sono complesse, ma con strumenti raffinati ma potenti, che semplificano la vita all’IT, è possibile tornare a guidare il cambiamento, anche in momenti di incertezza come questo.