Die Cloud hat unsere IT-Welt revolutioniert und die Art und Weise, wie wir Arbeiten und Geschäfte machen, komplett verändert. Jeder Anwender kann sich mit jedem Gerät mit beliebigen Netzwerken und Anwendungen verbinden. Aus der Sicherheitsperspektive hat das die Angriffsflächen natürlich deutlich vergrößert und war der Ausgangspunkt für Cisco, die Herangehensweise grundlegend zu überdenken.
In der Vergangenheit haben viele IT-Security-Anbieter für jede Art von Angriff eine eigene Lösung entwickelt, die in vielen Firmen über kurz oder lang zu einem Zoo von Tools und Anwendungen geführt hat. Diese Vielfalt ist von den sowieso schon stark belasteten Security-Teams kaum noch zu bewältigen, da sich die Tools vielfach nicht integrieren lassen und widersprüchliche Meldungen erzeugen. Damit wird die IT-Sicherheitslandschaft selbst zu einer komplexen Herausforderung, die viele Ressourcen bindet und auch dazu führt, dass viele Warnungen nicht mehr untersucht werden (→ Cisco 2020 CISO Benchmark Studie).
Unsere Vision: Maximale Produktivität bei maximaler Sicherheit
Sicherheit und Produktivität dürfen sich nicht gegenseitig behindern. Unsere Vision ist, dass die Sicherheitsarchitektur eines Unternehmens radikal vereinfacht werden muss, um effektiv zu sein und die Digitale Transformation optimal zu unterstützen.
Cisco hat in den vergangenen fünf Jahren mehr als 6 Mrd. US-Dollar investiert, um das umfassendste Sicherheitsportfolio der Branche zu entwickeln, das nicht nur Netzwerke und Endgeräte, sondern auch Anwendungen und Cloud-Dienste abdeckt. Dazu haben wir das marktführende Know-how von Cisco Talos integriert, um beim ersten Auftauchen einer Gefahr an allen Fronten sofort agieren zu können. Talos analysiert dazu täglich fast 50 Mrd. Webseitenaufrufe, 200 Mrd. DNS-Anfragen und 2000 Mrd. E-Mail-Bewegungen und erreicht damit die höchstmögliche Effizienz bei der Abwehr von Angriffen.
Das Thema ist jedoch: Wer viele komplizierte Oberflächen und Tools bedienen muss, kann seinen Job nicht optimal erledigen. Ein erster wichtiger Schritt in Richtung Vereinfachung war die Einführung von Cisco Thread Response (CTR). 83% der Kunden haben bestätigt, dass die Integration von Cisco-Sicherheitsprodukten über CTR die Zeit für die Analyse von Vorfällen schon um 25% verringert hat.
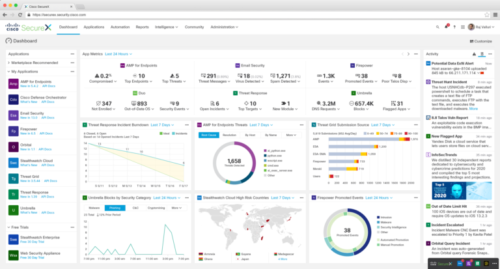
Einheitliche, übersichtliche Cloud-Plattform: Cisco SecureX

Dieser Erfolg hat uns ermuntert, die Entwicklung weiter voranzutreiben. Das Ergebnis – das wir jetzt vorstellen können – ist Cisco SecureX, eine native Cloud-Plattform mit einer völlig neuen Benutzeroberfläche. Sie verbindet das umfassende Produktportfolio von Cisco mit der Sicherheitsinfrastruktur unserer Kunden unter einer einheitlichen Oberfläche und sorgt für eine deutlich besser Übersicht, mehr Transparenz und vielfältige Automationsmöglichkeiten. Letztlich führt sie damit zu noch höherer Sicherheit von Netzwerken, Endgeräten, Anwendungen und Cloud-Diensten.
Cisco SecureX stellt einen echten Business-Mehrwert dar, weil es:
- jede Geschäftsanwednung mit der breitesten, am stärksten integrierten Sicherheitsplattform absichert, die alle Bedrohungsvektoren und Zugangspunkte abdeckt
- eine unerreichte Transparenz über das gesamte Sicherheitsportfolio erzielt und zielführende Erkenntnisse über Netzwerk, Geräte, Cloud-Dienste und Anwendungen gewinnt, um Bedrohungen schneller zu erkennen und Aktionen durchzuführen
- kritische Sicherheitsprozesse automatisiert und damit die Effizienz und Präzision vorhandener Ressourcen optimiert und sich so schneller an eine verändernde Bedrohungslandschaft anpasst
- eine bessere Zusammenarbeit zwischen IT-, Sicherheits- und Netzwerkabteilungen erlaubt, um Sicherheitsvorgaben durchzusetzen und bessere Ergebnisse zu erzielen
- die Komplexität reduziert und die Vorteile des Portfolios maximiert, indem man vorkonfigurierten Komponenten vor dem Kauf per Klick ausprobieren und im Zusammenspiel mit anderen Funktionen testen kann.
Im Blogpost von Jeff Reed können Sie lesen, welche neuartigen Techniken hinter SecureX stecken und was Sie demnächst noch an neuen Funktionen erwarten können.
SecureX wird im Juni allgemein verfügbar sein. Melden Sie sich an, um über neue Entwicklungen von SecureX auf dem Laufenden zu bleiben.