Bem-vindos ao que há de novo no Webex! Este artigo destaca os novos recursos do Webex que introduzimos recentemente e aqueles que vêm em abril.
Em abril, introduzimos recursos aprimorados no Webex, incluindo layouts personalizados e chamadas ininterruptas em Webex Meetings para colaboração contínua. Também estamos introduzindo novas experiências para dispositivos de desktop Webex para ajudar as organizações em seu retorno seguro ao escritório.
Leia abaixo para saber mais sobre essas capacidades e muito mais.
Reuniões
Layouts personalizados
Personalize sua visão no Webex para que você possa se concentrar nas pessoas que deseja ver. Dois novos recursos de design no Webex permitem personalizar sua visão e experiência: use recursos de zoom e saída para ajustar sua visão de grade de 5×5 a 2×2, ou como preferir,para que se concentrar nas pessoas que você quer ver. Você pode simplesmente usar o controle deslizante no canto superior direito e ampliar para ver imagens maiores ou ampliar e ver o maior número de pessoas possível.

O recurso Stage View permite personalizar o palco, dando-lhe mais controle sobre quem e no que você quer se concentrar, simplesmente movendo qualquer uma das tiras de filme para o palco.

Resumo pós-reunião
Reprodução das gravações de suas reuniões sem sair do aplicativo. As gravações de reunião agora são vistas diretamente no aplicativo Webex e incluem suas transcrições de reunião. Com o novo recurso de resumo pós-reunião, esses ativos serão preenchidos automaticamente em um espaço Webex, começando primeiro com a gravação de reunião que otimiza a maneira como você acessa, visualiza e compartilha gravações (e, no futuro, todos os ativos de reunião). Como host, assim que você termina uma reunião existem dois lugares onde você pode acessar suas gravações:
No espaço que você configurou para o seu encontro, sua gravação estará acessível na nova guia “Gravações” na guia “Conteúdo”.
Para reuniões gravadas na sala pessoal do Webex, acesse a exibição do Calendário para acessar sua gravação.

Mensagens
Aplicativo Webex no Linux
Para a comunidade de código aberto, você não tem o prazer de anunciar quea Webex agora está trazendo mensagens, reuniões e chamadas um-a-um em ambientes de trabalho e educação. Todos os principais recursos do Webex em um único aplicativo são suportados para ajudá-lo a colaborar perfeitamente. Isso é só o começo; Suporte para chamadas avançadas e uma experiência completa de reunião serão adicionados nos próximos lançamentos.
Novo botão de envio para mensagens
Estamos tornando mais intuitivo que novos usuários enviem mensagens. Um novo botão de envio na área de composição dá uma clara indicação de como enviar mensagens (isso é além de simplesmente pressionar Enter no teclado). Também adicionamos instruções acima do botão enviar para mostrar como criar uma nova linha em suas mensagens (Shift + Enter).

Reprodução de vídeo melhorada
Mude a forma como você assiste vídeos em seus espaços. Os aprimoramentos de reprodução de vídeo transformam a forma como os vídeos são acessados no aplicativo móvel Webex. Todos os vídeos agora são claramente identificáveis e mais fáceis do que nunca para iniciar, pausar e mover-se para a tela cheia de dentro do aplicativo. Também simplificamos o processo de encaminhamento de vídeos para outros contatos ou espaços.
Otimize o conteúdo compartilhado, pausa e reprodução de recursos.
O Webex otimiza automaticamente seu conteúdo compartilhado para texto, imagem ou vídeo para uma melhor experiência. Quando você compartilha um vídeo, você não precisa mais selecionar a menor qualidade para compartilhar. O Webex determina automaticamente configurações otimizadas selecionando a melhor velocidade e resolução para o seu tipo de conteúdo.

O Webex também otimizará os recursos de pausa e compartilhamento do seu conteúdo.Precisa avançar alguns slides ou até mesmo pular para outra apresentação sem parar? Em abril, o Webex permitirá que você pause seu compartilhamento enquanto navega para o conteúdo que deseja incluir: Os participantes continuarão a ver o último slide compartilhado até que o conteúdo seja retomado. A troca de slides ou apresentações ocorre em segundo plano, não vista pelos participantes e ajuda a fazer uma apresentação suave e impecável. Esses recursos também estão disponíveis no Webex Meetings.

Calling
O Webex oferece chamadas de classe executiva da nuvem. Novos recursos são adicionados a cada mês para permitir que os usuários obtenham a melhor experiência de chamada.
Dimensionamento suave de chamadas SIP para Webex Meeting.
O Webex permite a colaboração contínua a partir de uma simples chamada telefônica. Se você estiver em uma chamada, agora você pode aumentar a chamada para uma reunião completa com alguns cliques de teclado sem ninguém esperar. Convide mais participantes para participar do debate. Eles receberão uma notificação para participar da reunião e, a partir daí, todos os participantes poderão aproveitar transcrições de IA, traduções em tempo real, notas e itens de ação e gravações. Você pode até mesmo mover chamadas para uma reunião quando você está falando com pessoas fora de sua organização. Disponível no Unified Communication Manager em abril e em breve para Webex Calling.

Suporte sso móvel (UCM)
Como um trabalhador remoto em um dispositivo móvel, os usuários terão uma experiência aprimorada com um único logo-dia (SSO). Na primeira vez que você entrar no aplicativo Webex ou quando seu login expirar, você digitará um nome de usuário e senha exclusivos e colaborará.
Dispositivos
Controle a câmera USB da sala através de um controle remoto
Os dispositivos Webex enquadrarão automaticamente a pessoa na frente da câmera, mas às vezes você deseja se concentrar em um objeto ou área específica da sala. Agora você pode controlar manualmente a câmera em dispositivos USB da sala com um controle remoto TRC6. Você pode usar o controle remoto para mover, inclinar e ampliar a câmera.

Estamos adicionando a biblioteca JavaScript XAPI de código aberto ao motor do dispositivo Webex. Os usuários agora poderão melhorar e instalar extensões locais de interface de usuário e/ou aplicativos web com acesso ao conteúdo JavaScript. Isso abre novas oportunidades para criar novos cenários e macros automáticas para criar aplicativos web mais ricos.
Integrações
Trabalhe mais rápido com o Webex em Box
Precisa colaborar ao vivo em um documento da Box? Inicie ou agende uma reunião do Webex ou compartilhe conteúdo em um espaço Webex, sem sair da Box. A nova integração do Webex com Box permite a comunicação presencial e o compartilhamento fácil de conteúdo, para que você possa se concentrar em fazer seu trabalho mais rápido. Verifique com seu administrador de TI o Box se você não ve “Compartilhar arquivo com Webex” em sua conta da Box. (Disponível para Windows e Mac)

Compartilhar arquivos da Box do seu dispositivo móvel no Webex
Agora você pode compartilhar e visualizar arquivos da Box em aplicativo móvel Webex. (iPhone, iPad e Android)

Integração do Appspace para sinalização digital
O Appspace agora é um parceiro oficial da Cisco para sinalização digital e estará disponível como uma opção integrada no Webex Control Hub. Oriente suas equipes e visitantes em seu retorno ao local de trabalho. Veja as últimas atualizações, dados críticos para negócios, espaços disponíveis para agendar reuniões, conteúdo de treinamento e muito mais. Adapte as comunicações para salas de conferência, espaços empilhados e dispositivos domésticos. Esses recursos agora podem ser adaptados e visualizados no Webex Control Hub.
Contact Center
API do Webex Contact Center
Dar aos clientes experiências personalizadas e especializadas alimentadas pelas tecnologias de vídeo, áudio e colaboração implícita da Cisco.
Em abril, o Webex Contact Center fornecerá APIs para oferecer suporte a novos recursos, tais como:
- Liste e baixe capturas de mídia para interações entre agente e cliente
- Veja estatísticas sobre seus agentes
- Obtenha estatísticas para uma ou mais filas
- Exibir todas as tarefas abertas e fechadas filtradas por tipo de canal, organização ou período de tempo
- Use APIs de IA para converter o discurso em texto e aprender sobre IA a partir de uma conversa
Control Hub, Segurança e Edge Services
Se você é um administrador, o Webex Control Hub coloca serviços de gerenciamento, monitoramento, solução de problemas, análise, benefícios e serviços híbridos em todos os recursos de colaboração em um painel de video.
Localização do espaço de trabalho e resumo do plano do piso
Gerenciar recursos colaborativos em um modelo de trabalho híbrido pode se beneficiar de dados rápidos, fáceis e simples. Com resumos de localização do espaço de trabalho e plano de piso, você pode visualizar sua área de trabalho tanto geograficamente quanto localmente no Webex Control Hub.

Análise em tempo real: Chamadas e mensagens
Em abril, o Webex Control Hub incluirá análises em tempo real para mensageria e chamadas estendendo a função para todo a suite de serviços.
As análises são projetadas com um design fácil de usar com métricas de desempenho chave, filtragem, contextual e tempos de carga mais rápidos.


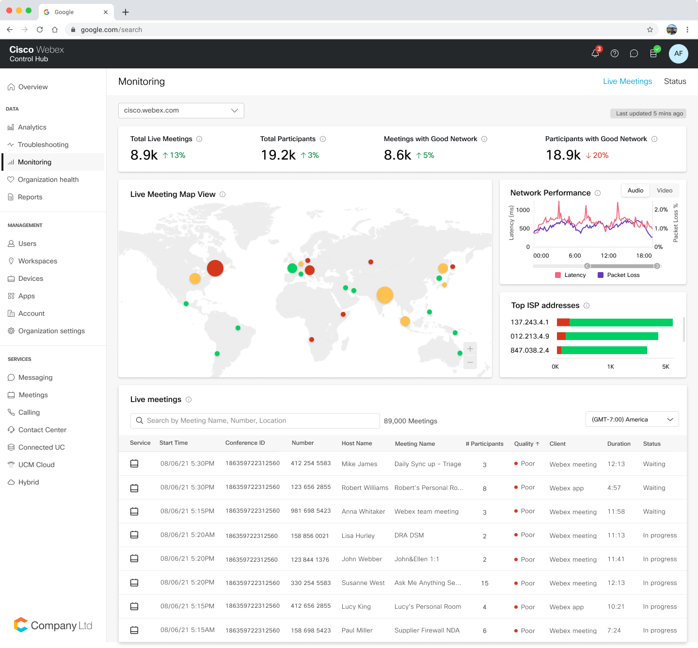
Vista do mapa-múndi das reuniões ao vivo
O Webex Control Hub apresentará uma visão geográfica que mostra todas as reuniões ao vivo e data centers conectados. Com esta ferramenta visual, o administrador de TI pode facilmente identificar reuniões ao vivo com um potencial problema de qualidade da rede e usar ferramentas avançadas de solução de problemas para abordar proativamente.

Visão do mapa dos participantes do encontro
Um data center de visão geográfica e conectada de uma única reunião fornece detalhes para se concentrar rapidamente nas reuniões afetadas usando os recursos de solução do Webex Control Hub.
API Métricas Históricas
Os administradores de TI poderão extrair métricas de Webex calculadas para serviços de mensagens e dispositivos em vez de terem que medir. Isso permite que os administradores acessem métricas consistentes usadas em aplicativos de TI corporativos.
Gerenciar segurança e conformidade: Configurare medir o tamanho do arquivo nos espaços Webex
Aplique limites de tamanho para arquivos carregados em espaços Webex para cumprir as diretrizes de conformidade. O Webex Control Hub permite que as organizações configurem o limite de tamanho do arquivo que suas ferramentas subsequentes de conformidade de terceiros usadas para arquivar dados corporativos podem suportar.

Gerenciar a política de segurança e conformidade: o administrador pode impedir que os usuários participem de reuniões externas do Webex.
Mantenha suas conversas seguras e internas com uma configuração simples do Webex Control Hub. Para setores como finanças e setor público, onde os funcionários lidam com dados confidenciais, os administradores podem gerenciar as configurações para que os usuários não tenham reuniões fora de suas organizações. Embora muitas empresas usem firewalls e outros métodos complicados para conseguir isso, o Webex dá aos administradores a flexibilidade e a simplicidade de alcançar esse nível mais alto de segurança com uma simples virada de botão no Control Hub.
Para saber mais sobre todos esses recursos e atualizações do Webex, visite webex.com/pt